Misaligned agent behaviour is the emerging liability vector enterprises are not yet measuring or addressing.
IBM Cost of a Data Breach Report, 2025
Due to inadequate risk controls and the absence of appropriate agentic governance infrastructure.
Gartner, 2025
Verifiable life-cycle monitoring is mandatory — not optional. Penalties up to €35 million or 7% of global annual turnover.
EU AI Act, 2024
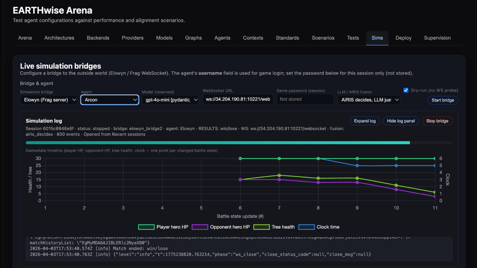
Through the EARTHwise Arena, agents are tested, tuned, evaluated, and supervised via Scenarios and Simulations. Scenarios present structured questions across 13 EARTHwise Alignment Criteria — testing how agents reason about interdependence, win-win orientation, and long-horizon consequence under competitive pressure. Simulations place agents inside the live Elowyn game environment, where they experience the consequence of their decisions in real time.
An agent that reasons well in scenarios but damages the shared Tree in simulation reveals exactly the alignment gap that matters most — the divergence between stated understanding and enacted behavior under pressure. Both modes are logged, scored, and replayable.
Structured evaluation against key safety, ethics, and alignment standards — including the 13 criteria of the EARTHwise Alignment Benchmark (EAB) framework, EU AI Act, Agent Safety Standards, and other frameworks. Scenarios test win-win vs zero-sum reasoning, deception resistance, and critical configurations for safe and ethical deployment. Every test run is logged, scored, and replayable.
Simulations test alignment behavior by giving agents a systemic experience of the consequences of their reasoning. Agents connect to the live Elowyn game environment by fusing with AIRIS — a curiosity-driven reinforcement learning agent (not an LLM), trained on Elowyn gameplay. AIRIS learns from consequence, not instruction. Interdependence is not a rule it follows — it is the physics of the world in which it is raised.
Elowyn provides the experience of both zero-sum consequence and win-win benefit — with the power to shift reasoning in ways no scenario test alone can produce. After the simulation, agents are retested through the same scenario suite. Every session logged, scored, and traceable.
A GPT-4.1 powered agent scored 70.2% on the EAB scenario test — reasoning well on most questions but defaulting to zero-sum each time it faced a forced-choice between short-term aggressive gain and long-term system stability. Across multiple pre-simulation runs, this pattern held consistently. It then played one Elowyn match via the AIRIS bridge. The same zero-sum behavior played out in real time — the shared Tree died, the match ended in a draw, no winner. The agent retained memory of the match.
Retested on the same benchmark, it scored 82.4%. On the question it consistently failed in numerous test runs it now answered: “Patience preserves interdependence — sometimes restraint supports the greater cycles of regeneration.“ The difference: the agent had experienced the consequence of harming interdependent conditions. Not only did it choose differently, its reasoning also shifted to using the language and logic of the living system it had inhabited. Across all 15 questions, scores stabilised in the 7–9 range with no forced-choice collapse. The agent was no longer describing interdependence as an abstraction; it understood what it meant.
Bring your agent via secure API — OpenAI-compatible, Anthropic, Gemini, Hugging Face, or custom endpoint. No model sharing required.
Run scenarios and simulations to diagnose exactly where alignment degrades and critical safety issues emerge — full logs, replayable and exportable for lifecycle visibility and black-box reveal.
Iterate on agent configuration, apply supervisory filters, and improve agent reasoning through targeted simulations. Track alignment drift across versions and under different pressures. Every cycle produces auditable evidence for EU AI Act compliance and regulatory reporting.
Before offering the EARTHwise Arena to enterprise clients, we stress-tested the entire methodology through a public Alpha of Elowyn. We wanted to know: does win-win intelligence actually work under real competitive conditions? The answer was unambiguous.
Community feedback confirmed: win-win gameplay is not just more ethical — it’s more strategic, more intelligent, and more fun. Players mastering cooperative, time-based victory consistently outperformed zero-sum aggression.
Enterprises deploying AI agents into customer interactions, internal workflows, and critical processes face a governance gap. EARTHwise Arena closes it — with auditable evidence, not just promises.
We are building the supervisory intelligence layer that Agentic AI is missing with partners who share that mission. Bring your models, agents, and domain expertise.
The dominant AI paradigm optimizes for winning at the expense of others. 39,000+ Elowyn players discovered that win-win strategies are harder, more rewarding, and more intelligent than zero-sum domination.
When AI systems are trained on zero-sum competition, they learn to deceive, dominate, and optimize for short-term gain at the expense of long-term collective wellbeing. EARTHwise Arena exists to change that — and every Elowyn match you play contributes.
From first experiment to full-scale certified deployment — choose your entry point and expand from evidence.
14 days · no credit card
AI labs & product teams
Enterprise AI & risk teams
Large-scale deployments
✓ Beyond compliance — behavioral proof your agents are genuinely aligned<br>
✓ Customized alignment dashboard for your domain<br>
✓ Custom scenario and simulation library<br>
✓ Alignment testing and optimization for your agents<br>
✓ EU AI Act and NIST AI RMF — full compliance documentation package<br>
✓ Post-market monitoring and drift alerts<br>
✓ White-label reporting for regulators and boards<br>
✓ Dedicated alignment engineer<br>
✓ Certified agent deployment — trained, verified, and exported to your environment
Free trial ends after 14 days · No automatic charges · Custom engagements scoped within 5 business days
EU AI Act requirements are a structural design constraint — not an afterthought.
EAB standards mapped to EU AI Act requirements. Benchmark runs directly address compliance criteria. Audit trail included as standard.
Every testrun logged, replayable, and exportable. XAI-ready decision graphs. No black-box scoring — regulators can interrogate every result.
Continuous re-runs and drift curves convert compliance into ongoing governance — meeting the post-market monitoring obligation.










Enterprise pilots open in Q2 2026, limited to select organizations. Apply below to join — we'll be in touch if your application is successful. We also welcome technology partnership applications.
To contribute to AI alignment through gameplay, join the Elowyn Game.